
На початку лютого добовий обсяг торгів на HIP-3 платформи Hyperliquid досяг рекордного рівня, склавши $5,2 млрд.
Провідним постачальником ринків залишається TradeXYZ, на який припадає близько 90% обороту даного сегменту. Головні інструменти — контракти на благородні метали, індекси акцій та самі акції.
Срібло стало рушієм збільшення: 5 лютого ф’ючерси на цей актив від TradeXYZ забезпечили $4,09 млрд (приблизно 68% всієї активності HIP-3). Підвищена мінливість металу привернула увагу трейдерів, які шукали альтернативу криптовалютам.
Наприкінці січня розмір відкритих позицій за HIP-3 встановив абсолютний максимум — $1,06 млрд. 87% ліквідності припало на TradeXYZ.
Станом на 10 лютого показник – близько ~$633 млн. Незважаючи на спад, місячне зростання метрики все ще складає 88%.
Незважаючи на корекцію, підвищений інтерес до дорогоцінних металів змінив уявлення про Hyperliquid. Проєкт вийшов за рамки ніші «криптоперпів», ставши багатофункціональною платформою: золото та срібло увійшли до п’ятірки найпопулярніших торгових інструментів, відзначили аналітики The Block.
Успіх підкріплюється цифрами. Обсяг торгів металами на Hyperliquid досяг приблизно 1% від показників COMEX.
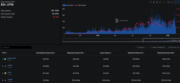
Провідна perp-DEX впевнено утримує першість у сегменті, значно випереджаючи конкурентів, таких як edgeX, Aster та Lighter:

Рейтинг perp-DEX. Джерело: DefiLlama.
На тлі поліпшення основних показників нативний токен HYPE за останні 30 днів збільшився на 16,8%, незважаючи на значну корекцію «блакитних фішок». Підтримало котирування, зокрема, впровадження стандарту HIP-4, що передбачає запуск ринків передбачень.
Нагадаємо, у лютому вартість HYPE зросла на тлі загального зниження крипторинку. Деякі експерти почали розглядати актив як інструмент для збереження капіталу

